feat: Add pull request template #1248
No reviewers
Labels
No labels
Blocked
Bug
Changelog
Added
Changelog
Missing
Changelog
None
Cherry-picking
Database
Dependencies
Dependencies/Renovate
Difficulty
Easy
Difficulty
Hard
Difficulty
Medium
Documentation
Enhancement
Good first issue
Help wanted
Inherited
Matrix/Administration
Matrix/Appservices
Matrix/Auth
Matrix/Client
Matrix/Core
Matrix/E2EE
Matrix/Federation
Matrix/Hydra
Matrix/MSC
Matrix/Media
Matrix/T&S
Merge
Merge/Manual
Merge/Squash
Meta
Meta/CI
Meta/Packaging
Priority
Blocking
Priority
High
Priority
Low
Security
Status
Confirmed
Status
Duplicate
Status
Invalid
Status
Needs Investigation
Support
Wont fix
old/ci/cd
old/rust
No milestone
No project
No assignees
2 participants
Notifications
Due date
No due date set.
Depends on
#1247 Introduce towncrier to help with writing better changelogs
continuwuation/continuwuity
Reference
continuwuation/continuwuity!1248
Loading…
Add table
Add a link
Reference in a new issue
No description provided.
Delete branch "nex/meta/pull-req-template"
Deleting a branch is permanent. Although the deleted branch may continue to exist for a short time before it actually gets removed, it CANNOT be undone in most cases. Continue?
Adds the PR template I've had sat in my testing repo for ages. Please review since iirc there were some things that weren't desired in this but I've since forgotten.
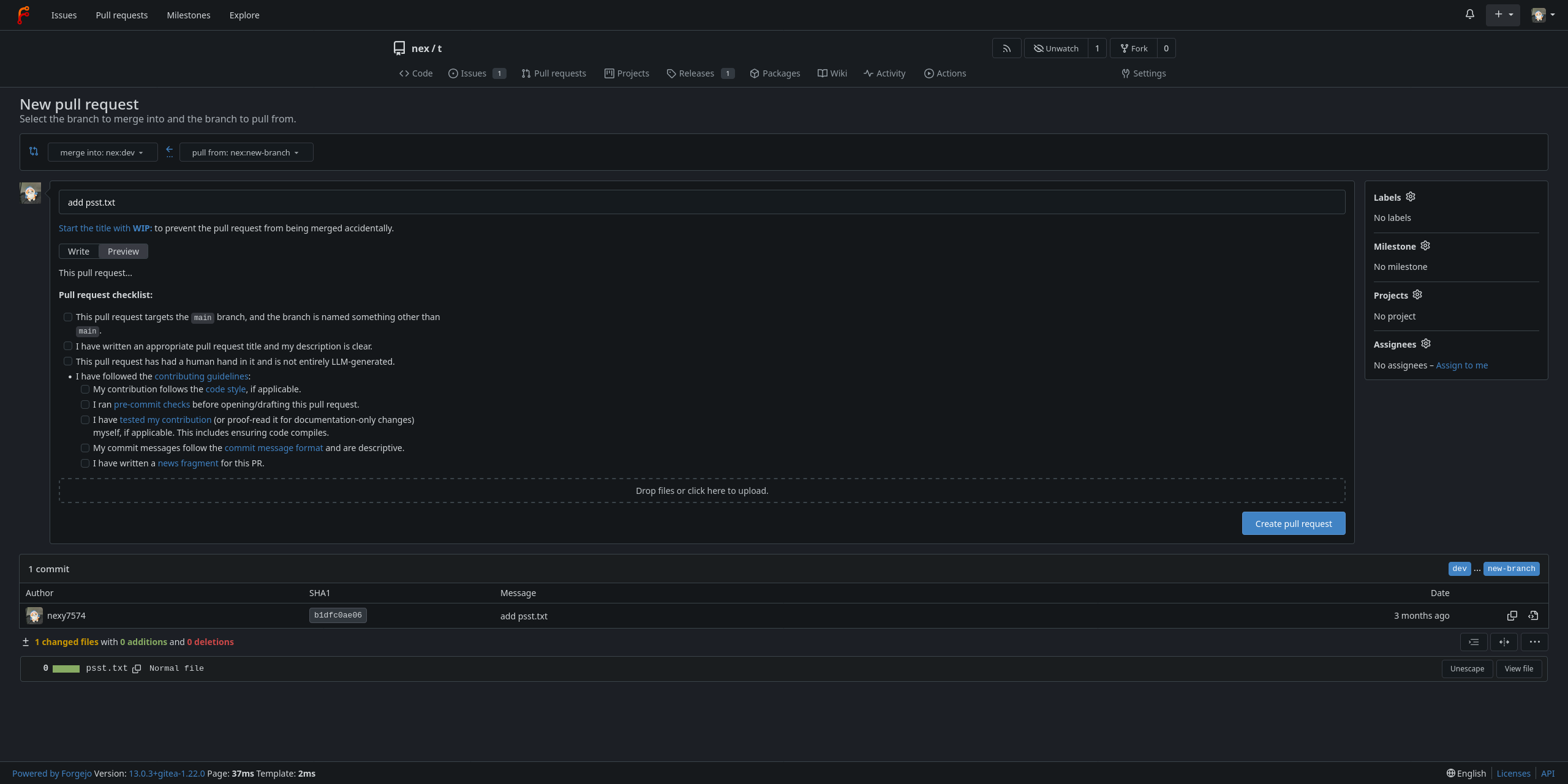
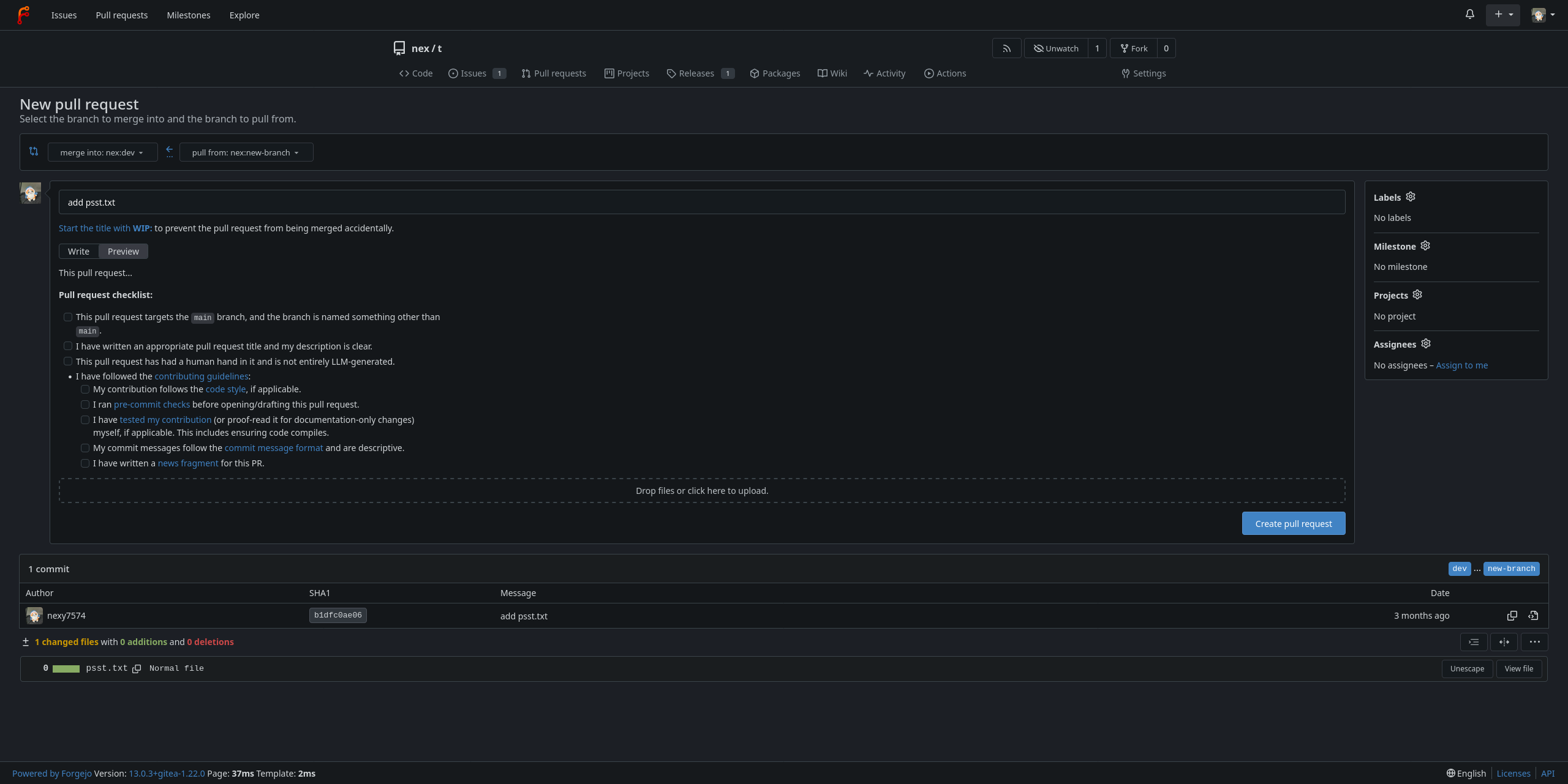
Rendered template
What this looks like when you're opening a PR:
What it looks like when you're previewing the submission:
@ -0,0 +38,4 @@- [ ] This pull request targets the `main` branch, and the branch is named something other than`main`.- [ ] I have written an appropriate pull request title and my description is clear.- [ ] This pull request has had a human hand in it and is not entirely LLM-generated.Sorry, I meant this as an additional sentence. I don't mind either way
they basically mean the same thing (unless the contributor considers themselves an LLM, in which case uhhhh)
@ -0,0 +45,4 @@- [ ] I have [tested my contribution][c1t] (or proof-read it for documentation-only changes)myself, if applicable. This includes ensuring code compiles.- [ ] My commit messages follow the [commit message format][c1cm] and are descriptive.- [ ] I have written a [news fragment][n1] for this PR<!--(can be done after hitting open!)-->.